Automated Cloud Resource Optimization
Machine learning finds the right cloud instance for every
workload — safely, continuously, and automatically.
The Cloud Cost Problem
Cloud waste is structural, not just a tuning exercise
Most organizations overspend on cloud compute because of systemic issues that visibility tools alone cannot solve.
- Overprovisioned instances running below capacity in incorrect instance families
- App owners rejecting general downsizing recommendations
- Lack of safe, automated optimization pathways
Continuous Automation & Governance
Shift left by enforcing FinOps policies at the code level
Kubex continuously re-evaluates workloads as they change, applying policy-based guardrails to keep optimization on track.
- Policy-based automation with configurable guardrails
- Continuous re-evaluation as workloads evolve
- Integrates directly with GitHub/GitLab, Sentinel, Terraform and other CI/CD frameworks
Intelligent Instance Optimization
Kubex knows the right instance for every workload, automatically
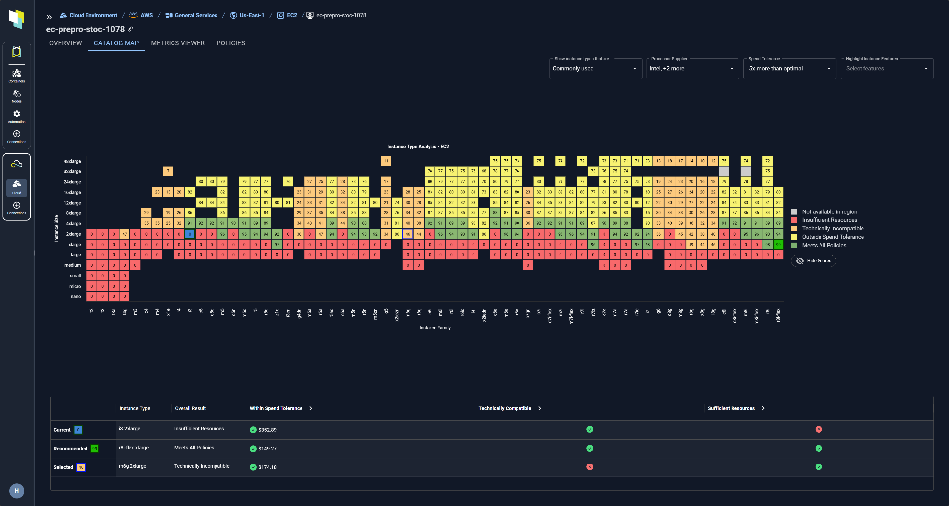
Kubex analyzes real utilization patterns across EC2, Azure, GCP and OCI to deliver precise, actionable specifications.
- Rightsizes instances based on actual utilization, not guesswork
- Optimizes instance family and generation selection
- Defines optimal vertical and horizontal scaling adjustments

Effort & Technical Compatibility
Every optimization scored for feasibility — not just savings
Kubex evaluates the effort, technical constraints, and compatibility of every change so teams focus on what needs human intervention.
- Technical compatibility checks across instance families and generations
- Automatic de-prioritization of high-effort, low-return changes
Agentic AI and MCP Access
AI-native interfaces for autonomous cloud optimization
Kubex exposes its optimization intelligence through MCP interfaces and LLM-powered reporting, enabling enterprise AI frameworks to drive FinOps workflows autonomously.
- MCP interface integrates into enterprise AI frameworks to drive cloud/finops workflows
- LLM-based report generation removes need for complex BI integrations
- Enables agentic use cases like ASG pre-warming, new workload sizing and predictive scaling
- Multi-MCP scenarios factoring in CSP pricing, Kubex optimization, observability tools, etc.
See what you could safely optimize
Start with a free cloud assessment. No commitment required.