Cloud and Kubernetes Optimization for Google Cloud Platform
Automatically determine the Kubernetes and cloud resources required to reduce cost and maximize performance in GCP
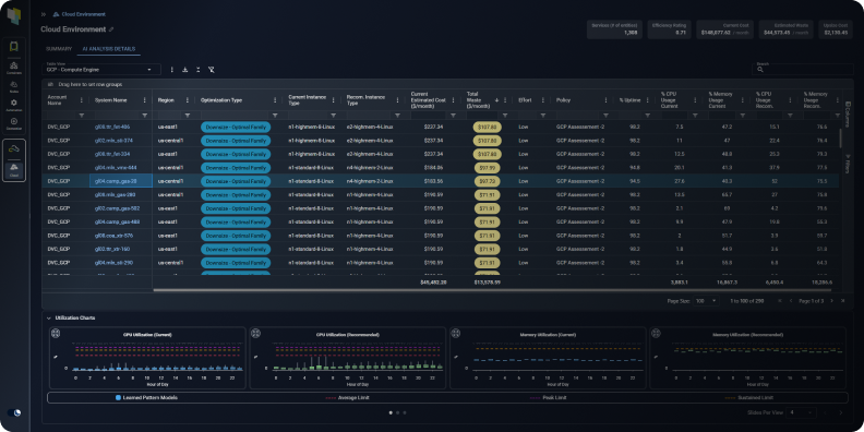
Google Cloud GCE Optimization
Kubex’s machine learning analyzes workload patterns to determine the optimal size and family for your GCP Compute Engine (GCE) instances, enabling you to:
- Reduce application performance and stability issues associated with under allocating resources to your instances
- Increase utilization and lower costs by ensuring that you are not overallocating capacity to your instances
- Avoid leaving CPU, memory or other resources stranded by picking the wrong instance family

Optimization details for your GCE instances
Google Cloud GKE Optimization
Kubex’s analytics predictively, precisely and continuously determine the appropriate resource settings for your GCP Kubernetes Engine (GKE) containers allowing you to:
- Avoid application performance and stability issues
- Visualize the overall resource health of your entire Kubernetes environment with Histograms
- Increase node and cluster utilization by avoiding allocating too much CPU and memory to your applications
- Ensure cluster resource and namespace quotas are constantly aligned with app team requirements
- Lower your cloud bill by deploying fewer nodes for the same containers

Kubex automatically analyzes thousands of
containers to determine optimal settings
See the benefits of Kubex in action
AI driven analytics that finds the right instance for every workload
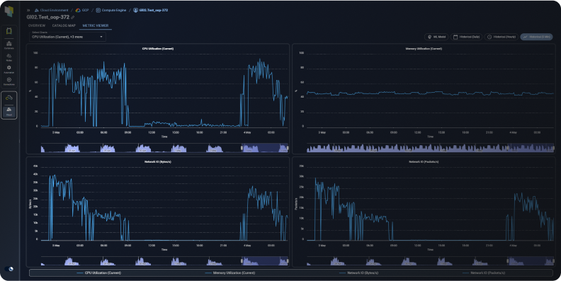
Visualize Utilization Metrics for Your Google Cloud Infrastructure
Kubex provides instant access to visualize CPU, Memory, Network and Disk I/O utilization metrics for your GCE instances, enabling you to:
- Be confident in implementing Kubex’s optimization recommendations by visualizing historical utilization patterns
- Select the historical period, hourly or daily time granularity, and multiple statistics of interest including the peak, sustained, average and minimum
- Compare the utilization of different GCE resources using the four available charts or by selecting multiple metrics on a single chart

Kubex’s Metrics Viewer lets you explore your GCE
instances’ historical utilization data
Enable Collaboration with Product & Application Owners
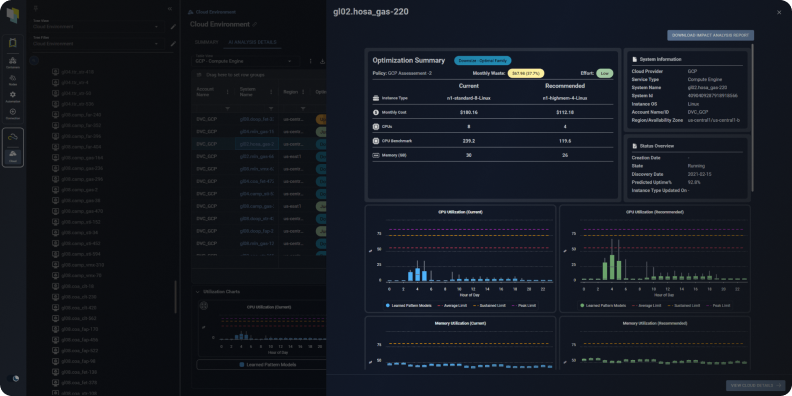
Kubex automatically produces Impact Analysis and Recommendation Reports to share with stakeholders, letting you:
- Clearly articulate details for every optimization recommendation, including predicted utilization, effort level, and cost impact
- Include as an attachment to ITSM change tickets or integrate into business collaboration and approval workflows using Kubex’s API

The Kubex Impact Analysis Report for GCP communicates the projected impact of recommended changes to app owners to help with approvals
Integrate With CI/CD Pipelines & Automation Tools
- Free your teams from manually selecting resources
- Eliminate errors – use APIs to tie directly into infrastructure as code templates like Terraform or Google Cloud Deployment Manager
- Ensure Performance by continuously aligning resources with application requirements

Integration with Automation API’s and IaC
Google Cloud: Choosing GCE Machine Types: C2, M2, N2, N2D & E2
Learn how to select the best Google Cloud Compute Engine machine for each of your workloads. Read this article How to Choose the Right Google Cloud Compute Engine Machine Type.