Cloud and Kubernetes Optimization for Microsoft Azure
Automatically determine the Kubernetes and cloud resources required to reduce cost and maximize performance in Azure
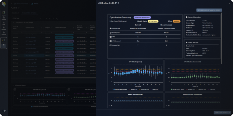
Azure VM Optimization
Kubex’s machine learning analyzes workload patterns to determine the optimal size and family for your Azure Virtual Machines (VMs), enabling you to:
- Reduce application performance and stability issues associated with under allocating resources to your VMs
- Increase utilization and lower costs by ensuring that you are not overallocating capacity to your VMs
- Avoid leaving CPU, memory or other resources stranded by picking the wrong instance family

Optimization details for your Azure Virtual Machine (VM)
Azure AKS Optimization
Kubex’s analytics predictively, precisely and continuously determine the appropriate resource settings for your Azure Kubernetes Service (AKS) containers allowing you to:
- Avoid application performance and stability issues
- Visualize the overall resource health of your entire Kubernetes environment with Histograms
- Increase node and cluster utilization by avoiding allocating too much CPU and memory to your applications
- Ensure cluster resource and namespace quotas are constantly aligned with app team requirements
- Lower your cloud bill by deploying fewer nodes for the same containers

Kubex automatically analyzes thousands of
containers to determine optimal settings
See the benefits of Kubex in action
AI driven analytics that finds the right instance for every workload
Visualize Utilization Metrics for Your Azure Infrastructure
Provides instant access to visualize CPU, Memory, Network and Disk I/O utilization metrics for your Azure VMs, enabling you to:
- Confidently implement Kubex’s optimization recommendations by visualizing historical utilization patterns.
- Select the historical period, hourly or daily time granularity, and multiple statistics of interest including the peak, sustained, average and minimum.
- Compare the utilization of different VM resources using the four available charts or by selecting multiple metrics on a single chart.

Kubex’s Metrics Viewer lets you explore your Azure VMs’ historical utilization data
Enable Collaboration with Product & Application Owners
Kubex automatically produces Impact Analysis and Recommendation Reports to share with stakeholders, letting you:
- Clearly articulate details for every optimization recommendation, including predicted utilization, effort level, and cost impact
- Include as an attachment to ITSM change tickets or integrate into business collaboration and approval workflows using Kubex’s API

The Kubex Impact Analysis Report for Azure communicates the projected impact of recommended changes to app owners to help with approvals
Integrate With CI/CD Pipelines & Automation Tools
- Free your teams from manually selecting resources
- Eliminate errors – use APIs to tie directly into infrastructure as code templates like Terraform or Azure Resource Manager
- Ensure Performance by continuously aligning resources with application requirements

Integration with Automation API’s and IaC
Why Continuous Cloud Optimization?
Learn how one of Kubex’s large Managed Service Provider (MSP) clients utilized a crawl-walk-run approach for implementing Azure VM optimizations. To learn more, read the article The Path to Continuous Cloud Optimization.