Cloud and Kubernetes Optimization for Amazon Web Services
Automatically determine the Kubernetes and cloud resources required to reduce cost and maximize performance in AWS
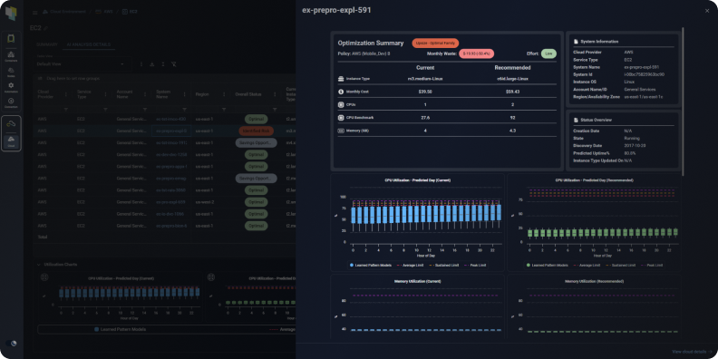
Amazon EC2 Optimization
Kubex’s machine learning analyzes workload patterns to determine the optimal size and family for your AWS Elastic Compute Cloud (EC2) instances, enabling you to:
- Reduce application performance and stability issues associated with under allocating resources to your instances
- Increase utilization and lower costs by ensuring that you are not overallocating capacity to your instances
- Avoid leaving CPU, memory or other resources stranded by picking the wrong instance family

Optimization details for your AWS EC2 instances
Amazon RDS Optimization
Optimize your AWS Relational Database Services (RDS) using Kubex’s machine learning based analysis, ensuring that you:
- Reduce application performance and stability issues associated with under allocating resources to your database
- Increase utilization and lower costs, for one of the most expensive service types, by ensuring that you are not overallocating capacity to your database
- Avoid leaving CPU, memory or other resources stranded by picking the wrong instance family
- Protect your existing RI investment by identifying when an RDS instance is covered by an RI and deferring the recommendation until it expires

Optimization details for your AWS RDS instances
Amazon ASG Optimization
Kubex analyzes the utilization and scaling behavior of AWS Auto Scaling Groups (ASGs) and performs simulations to determine their optimal configuration, enabling you to:
- Analyze whether scaling groups are elastic, or are constrained by resource configurations
- Automatically assign the right instance size and family for nodes in your ASG
- Determine optimal scaling parameters such as the minimum and maximum size of your ASG
- Highlight when your scaling policies should be reviewed because nodes are not being added and removed in line with workload demand

Optimization analysis of AWS Auto Scaling groups
Amazon EKS Clusters Optimization
Kubex’s analytics predictively, precisely and continuously determine the appropriate resource settings for your AWS Elastic Kubernetes Service (EKS) containers and nodes allowing you to:
- Avoid application performance and stability issues
- Visualize the overall resource health of your entire Kubernetes environment with Histograms
- Increase node and cluster utilization by avoiding allocating too much CPU and memory to your applications
- Automatically assign the ideal amount of CPU and memory for the nodes and node groups in your clusters
- Determine the right instance families for your nodes
- Automatically model scaling behavior to optimize scale groups
- Lower your cloud bill by deploying fewer nodes for the same containers

Kubex automatically analyzes thousands of containers to determine
optimal settings

Amazon ECS Optimization
Kubex continuously analyzes your Amazon Elastic Container Service (ECS) tasks and services to recommend the right CPU and memory settings. This helps reduce waste, prevent performance risk, and operationalize improvements across teams.
- End-to-end ECS optimization visibility: View actionable ECS recommendations across the Kubex UI, the MCP interface, and the Kubex AI Agent, all from a single platform
- Identify risk and waste in seconds: Ask natural-language questions with the Kubex AI Agent to pinpoint inefficiencies quickly, or review the full recommendation list in the ECS view
- Built for AI and automation workflows: Feed ECS optimization insights into your existing AI and automation workflows using the Kubex MCP interface, so recommendations appear where decisions are made

Optimization analysis for your AWS ECS tasks and services
See the benefits of Kubex in action
AI driven analytics that finds the right instance for every workload
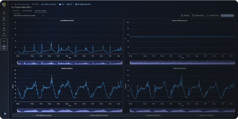
Visualize Utilization Metrics for Your AWS Infrastructure
Provides instant access to visualize CPU, Memory, Network and Disk I/O utilization metrics for your EC2, RDS, and ASG instances, enabling you to:
- Confidently implement Kubex’s optimization recommendations by visualizing historical utilization patterns.
- Understand the scaling behavior of ASGs using the number of in-service instances metric.
- Select the historical period, hourly or daily time granularity, and multiple statistics of interest including the peak, sustained, average and minimum.
- Compare the utilization of different resources using the four available charts or by selecting multiple metrics on a single chart.

Kubex’s Metrics Viewer lets you explore your EC2, RDS, and ASG instances’ historical utilization data
Enable Collaboration with Product & Application Owners
Kubex automatically produces Impact Analysis and Recommendation Reports to share with stakeholders, letting you:
- Clearly articulate details for every optimization recommendation, including predicted utilization, effort level, and cost impact
- Include as an attachment to ITSM change tickets or integrate into business collaboration and approval workflows using Kubex’s API

The Kubex Impact Analysis Report for AWS communicates the projected impact of recommended changes to app owners to help with approvals
Integrate With CI/CD Pipelines & Automation Tools
- Free your teams from manually selecting resources
- Eliminate errors – use APIs to tie directly into infrastructure as code templates like Terraform or AWS CloudFormation
- Ensure Performance by continuously aligning resources with application requirements
- Compare the utilization of different resources using the four available charts or by selecting multiple metrics on a single chart.

Integration with Automation API’s and IaC